Documentation Index
Fetch the complete documentation index at: https://wb-21fd5541-weave-ts-openai-realtime.mintlify.app/llms.txt
Use this file to discover all available pages before exploring further.
Evaluation Playground
The Evaluation Playground allows you to access existing models and compare their performance using evaluation datasets and LLM scoring judges. This enables you to start experimenting with and comparing your models without setting up any code. You can also save the models, scorers, and datasets you develop in the playground for later development and deployment. For example, you can open the Evaluation Playground, add two models you’ve previously saved, and then evaluate their performance based on a new or previously saved question-answer style evaluation dataset. You can then add a new model in the interface, add system prompts to it, and then run a new evaluation on all three models to see how they perform against one another.
Set up an evaluation in the playground
To set up an evaluation in the Evaluation Playground:- Open the Weave UI, and then open the project that you want to perform the evaluation in. This opens the Traces page.
- From the Traces page, click the Playground icon in the left-menu, and then select the Evaluate tab on the Playground page. On the Evaluate page, you can either:
- Load a demo example: This loads a predefined configuration that evaluates MoonshotAI Kimi K2 model on expected output and uses an LLM judge to determine its correctness. You can use this configuration to experiment with the interface.
- Start from scratch: This loads a blank configuration for you to build upon.
- If you selected Start from scratch, add a descriptive title and description for your evaluation in the Title and Description fields.
Add a dataset
Datasets are organized collections of example user inputs and your expected responses from models. During evaluation, the playground feeds each test input into your model, collects its output, and then scores the output based on a metric you’ve selected, such as correctness. You can choose to create a dataset in the UI, add an existing dataset already saved to your project, or upload a new dataset. You can upload datasets in the following formats:.csv.tsv.json.jsonl
- Click the dropdown menu and then select either:
- Start from scratch to create a new dataset in the UI.
- Upload a file to upload a dataset from your local machine.
- An existing dataset already saved to your project.
- Optional: Click Save to save the dataset to your project for later use.
You can only use the UI to edit new datasets.It is also important to appropriately name the columns in your dataset
user_input and expected_output so that the scorers can access the data.Add a model
Models, in the context of Weave, are a combination of an AI model (such as GPT) and the environment (in this case the system prompt) that defines how the model operates during the evaluation. You can select existing models in your project or create new ones to evaluate, and you can add multiple models at once to evaluate them simultaneously with the same dataset and scorer. You can only use models created using the playground feature. To add a model in the Models section of the Evaluation Playground:- Click Add Model and either select New Model or an existing model from the dropdown menu.
-
If you selected New Model, configure the following fields:
- Name: Add a descriptive name to your new model.
- LLM Model: Select a foundation model to build your new model on, such as OpenAI’s GPT-4. You can select from a list of foundation models you have already configured access to, or you can add access to a foundation model by selecting Add AI provider and selecting a model. Adding a provider prompts you to enter your access credentials to that provider. See your provider’s documentation to see how to locate your API key, endpoints, and any additional configuration information you need to access the model using Weave.
- System Prompt: Provide the model instructions on how it should behave, for example,
You are a helpful assistant specializing in Python programming.Theuser_inputfrom your dataset is sent in a subsequent message and you do not need to include it in the system prompt.
- Optional: Click Save to save the model to your project for later use.
- Optional: You can add additional models to simultaneously evaluate by clicking Add Model again and adding other models as necessary.
Add scorers
Scorers use LLM judges to measure and assess the quality of AI model outputs. You can select existing scorers in your project or create new ones to evaluate your models with. To add a scorer in the Evaluation Playground:-
Click Add Scorer and then configure the following fields:
- Name: Add a descriptive name to your scorer.
-
Type: Select how scores are output, either a boolean or a number. Boolean scorers return a binary
TrueorFalsedepending on whether the model’s output met the judging parameters you set for it. Number scorers output a score between0and1, providing a general grade of how well the model’s output met your judging parameters. - LLM-as-a-judge-model: Select a foundation model to use as the scorer’s judge. Similar to the LLM Model field in the Models section, you can select from foundation models you’ve already configured access to, or configure new access to foundation models.
-
Scoring Prompt: Provide the LLM judge parameters on what it should be scoring output on. For example, if you want it to check for hallucinations, you can enter a scoring prompt similar to this:
You can use the fields from your datasets and responses as variables in the scoring prompt, such as
{user_input},{expected_output}, and{output}. To see a list of available variables, click Insert variable in the UI.
- Optional: Click Save to save the scorer to your project for later use.
Run the evaluation
Once you’ve set up your datasets, models, and scorers, you can run the evaluation.- To run the evaluation in the Evaluation Playground, click Run eval.
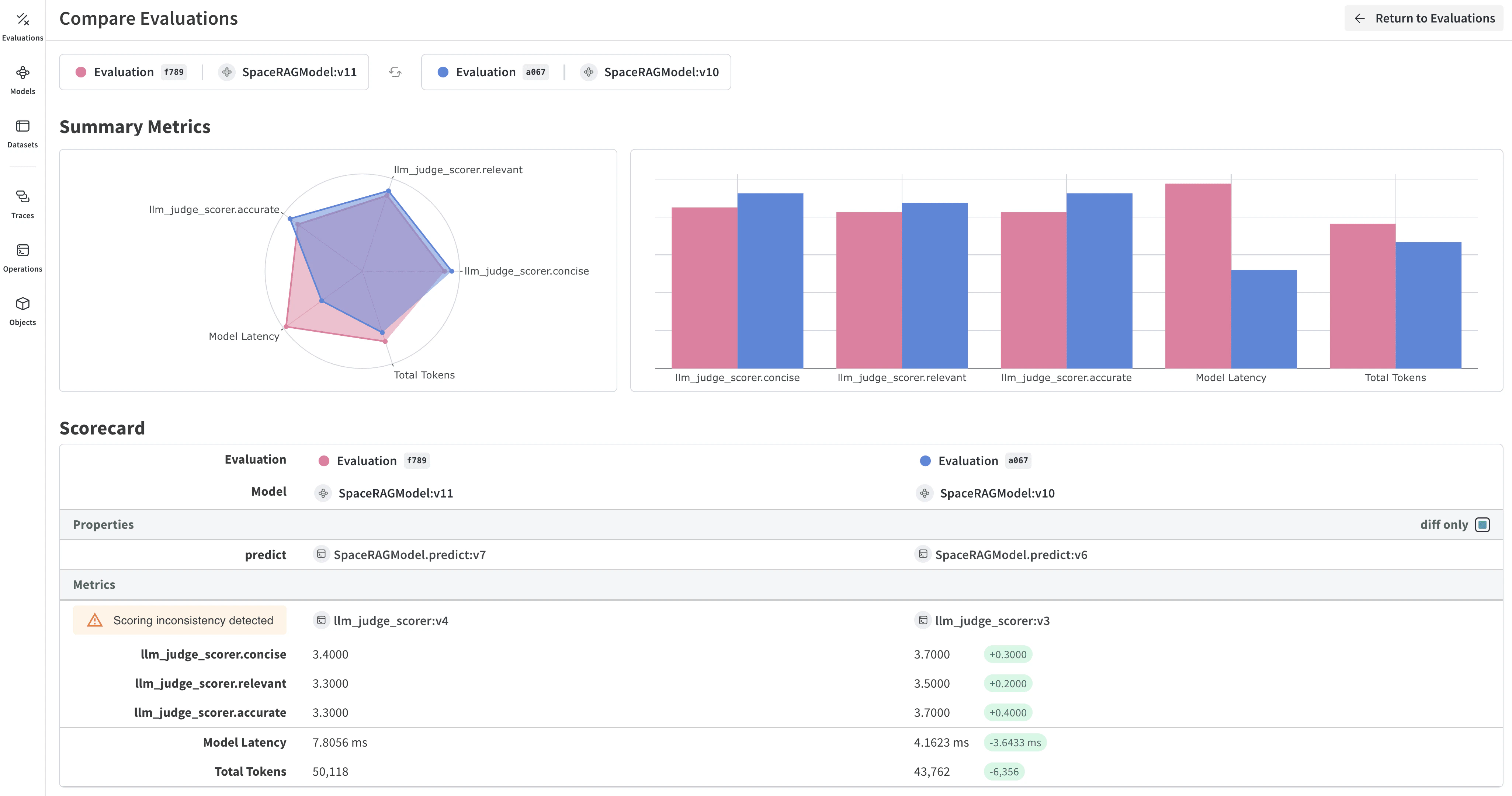
Review evaluation results
After completing the evaluation, the playground opens a report that displays various metrics collected on each request made to your models.